-
Node.js 성능 향상 팁optimization Tip with clinicBackend/NodeJS 2019. 8. 5. 10:53
https://www.tutorialdocs.com/article/nodejs-performance.html
8 Tips For Node.js Performance Optimization - TutorialDocs
1. Update To The Latest Version of Node.js You can improve the performance easily by upgrading the Node.js version simply, because almost any newer version for Node.js will be better than the older version. The performance improvement of each version for N
www.tutorialdocs.com
https://github.com/nearform/node-clinic
nearform/node-clinic
Clinic.js diagnoses your Node.js performance issues - nearform/node-clinic
github.com

clinic 실행 https://github.com/mcollina/autocannon
mcollina/autocannon
fast HTTP/1.1 benchmarking tool written in Node.js - mcollina/autocannon
github.com

autocannon 실행 
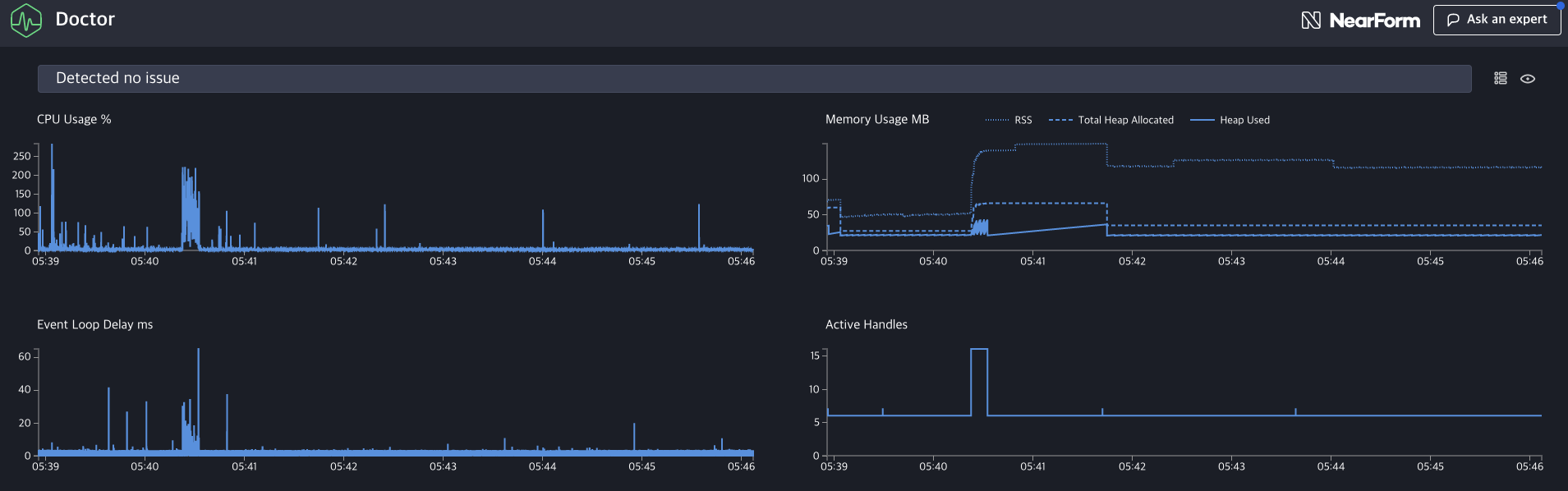
clinic Doctor 결과 'Backend > NodeJS' 카테고리의 다른 글
How to use Winston to log node application with telegram. (0) 2019.12.19 [node] express compression 메모리 최적화 (memory optimization) (0) 2019.12.18 ReferenceError: regeneratorRuntime is not defined (0) 2019.12.09 [node] How to send remind-push to customers (0) 2019.11.27 [node] How to double co-routine in promise & loop (0) 2019.11.26